One Platform.
Everything You Need.
From backoffice to player-facing frontend, sportsbook to live casino — Bookiewise delivers a complete, ready-to-operate iGaming ecosystem.
Wise Suite
The operating system for iGaming. Manage your entire operation from one dashboard — players, finance, bonuses, CMS, reports, and security.
Real-Time Dashboard
Live player activity, financial summaries, sports & casino performance, bonus metrics, and smart alerts — all updating in real time.
Dashboard Charts
Sports, casino and bonus statistics with pie charts, bar graphs, trend analysis, and deposit/withdrawal transaction feeds.
Player Management
360° player profiles with risk scoring, anti-fraud detection, GeoIP control, KYC verification, smart tagging, and advanced filtering.
Player GeoMap
IP-based location map showing real-time player positions across the globe. Integrated directly into the player list view.
Advanced Filtering
Filter players by username, email, phone, KYC status, partner, IP, registration date, deposit dates, currency, and more.
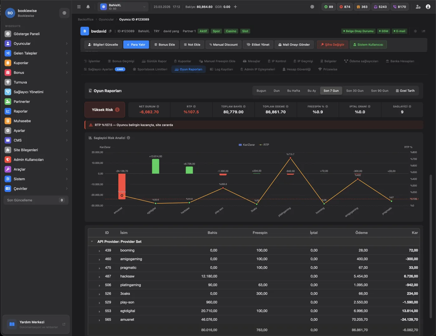
Risk Analysis
Provider-based profit/loss chart with RTP tracking per player. Detect high-risk players with automated risk scoring.
Bonus Engine
Four bonus types — deposit, loss, freespin, and cash. Wizard builder with automated rules, campaign scheduling, and abuse prevention.
Reports & Analytics
Finance, game (GGR), site, and player reports. Provider-based profitability, expense charts, and Net GGR breakdowns.
CMS & Content
Banners, stories, popups, media library, notifications, CSS editor with SCSS, and content pages — all from one panel.
Settings & Security
2FA, IP restrictions, RBAC roles, payment providers, jackpot and winners configuration, and site component controls.
Domain Management
CloudFlare integration with automatic URL updates across all channels. Multi-domain DNS management and status monitoring.
Help Suite
Integrated knowledge base included with every Bookiewise setup. Your team learns the platform at their own pace.
Every Game.
Every Provider.
21 API Providers, 650+ Game Providers, 50K+ Games — slots, live casino, virtual sports, crash games, and more.
All game providers are branded and delivered active with your setup. New integrations are added regularly — at no extra cost.
Full-Stack
Sports Betting
Powered by Digitain — the complete sportsbook solution with live streaming, advanced betting tools, and Turkish language support.
Live TV
Live match streaming
Bet Builder
Multi-selection creation
Cash Out
Partial, full, and auto
LMT
Live match tracker
Your Brand.
Your Frontend.
4 frontend projects, each with unique features. Custom colors, logo, and content — fully responsive across all devices.

BC Template
Modern casino layout with jackpot, live winners, bonus engine banners, and provider sidebar.

Game Library
Full game grid with provider filtering, category tabs, jackpot display, and live winners sidebar.

V3 Template
Left-menu layout with mega jackpot, bonus wizard banner, game categories, and provider tabs.

Bonus & Account
Player sidebar with deposit, withdrawal, bonus tracking, messages, and account security.

WI Template — Multi-Game
Play up to 4 games simultaneously. Tournaments, leaderboards, VIP club, and achievements menu.

Custom Theming
Real branded site with custom banner, game carousel, promotions section, and color scheme.

40+ Payment Methods
Custom deposit forms, crypto, e-wallets.

Game Search + Live
In-game search with live casino streams.

Promotions
Custom campaign banners with CMS control.
Wisecomm
Live Chat
Unlimited agents, auto-translation, AI features, push notifications. Included at no extra cost.
live.wisecomm.io →Prizewise
Interactive reward tool. Wheel of fortune with customizable prizes — cash bonuses, freespins, or freebets.
Tournament System
Casino tournaments with leaderboards, flexible scheduling, and automatic prize distribution.
Casino Tournaments
Timed competitions with leaderboards.
Flexible Scheduling
Start/end dates, priority, and repeat settings.
Auto Rewards
Automatic ranking-based bonus distribution.
Mobile App
iOS, Android, and desktop. Players install once — the app auto-redirects to the current domain. URL restrictions don't apply.
Credit & Accounting
Prepaid credit system with full transparency. Track balance, analyze invoices, and monitor profitability.

Invoice Analysis
Net GGR, profit rate, provider-based cost breakdowns.

Credit Transactions
Credit purchase, balance loading, and usage analysis.
24/7 Support
Two dedicated Microsoft Teams groups for every site — IT and Finance. Both operate 24/7.
Technical issues, provider management, platform operations.
Payment transfers, credit management, financial operations.
Google Meet backoffice training included.